Skip to main content
Arcy Norman PhD
  • Home
  • About ▼
    • About Me
    • Blogroll
    • Colophon
    • Contact
    • CV
    • Dissertation
    • Philosophy
    • Privacy
    • Projects
    • GitHub Projects
    • Sandbox
  • Consulting ▼
    • Online Learning Platforms Strategy
    • LMS Migration Planning
    • AI in Teaching & Learning
    • Work With Me
  • Sections ▼
    • Asides
    • Blog Posts
    • Linkblog
    • Notes
    • Podcast
    • Weekly Reflections
  • Archives ▼
    • Archives (by date)
    • Series
    • Tags - All
    • Tags - Recent
    • Tags - Photos
    • Categories
    • Historical Archive Data
    • Recent External Links
    • Recent Comments
  • Photos
  • Search
  • Subscribe

battlebots

March 31, 2026
Tags:
  • screenshot
  • charts
  • webserver
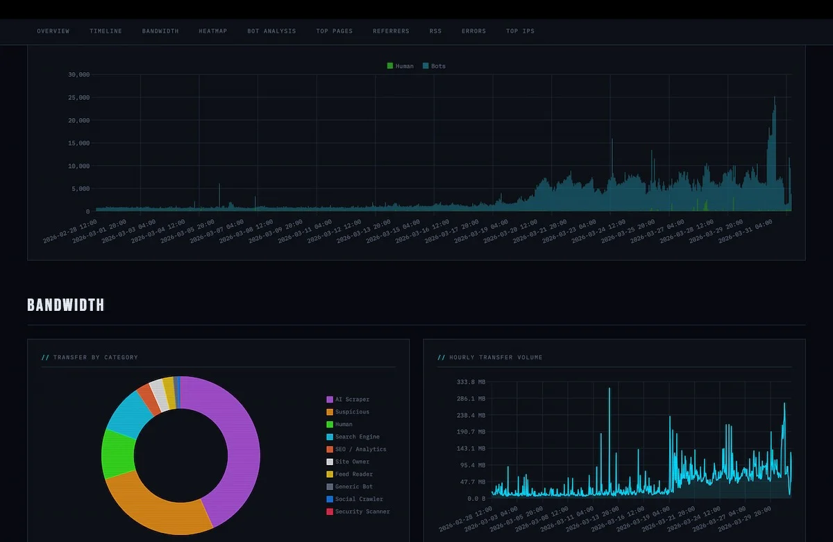
screenshot of aggregated webserver stats for my website, visualizing the sheer volume (over 95%!!!) of bot-driven traffic compared to that from puny humans.

Battlebots

screenshot of aggregated webserver stats for my website, visualizing the sheer volume (over 95%!!!) of bot-driven traffic compared to that from puny humans.

Photo by D'Arcy Norman

Last updated: March 31, 2026

Related Posts

  • shell game (May 6, 2026)
  • jellyboarded (May 4, 2026)
  • rolling the dice (March 23, 2026)
  • widgetting (March 11, 2026)
  • course coach prototype (February 19, 2026)
  • civilization coming apart at the seams (February 7, 2026)

© 2026 D'Arcy Norman, PhD